View GitHub data in Observe


When you install the GitHub app, the app also installs default dashboards for monitoring and reviewing GitHub events. The following dashboards are installed by default:

  • GitHub/Actions
  • GitHub/Activity
  • GitHub/Administration
  • GitHub/Commits
  • GitHub/Issues
  • GitHub/Organizations
  • GitHub/Pull Request
  • GitHub/Release
  • GitHub/Repository

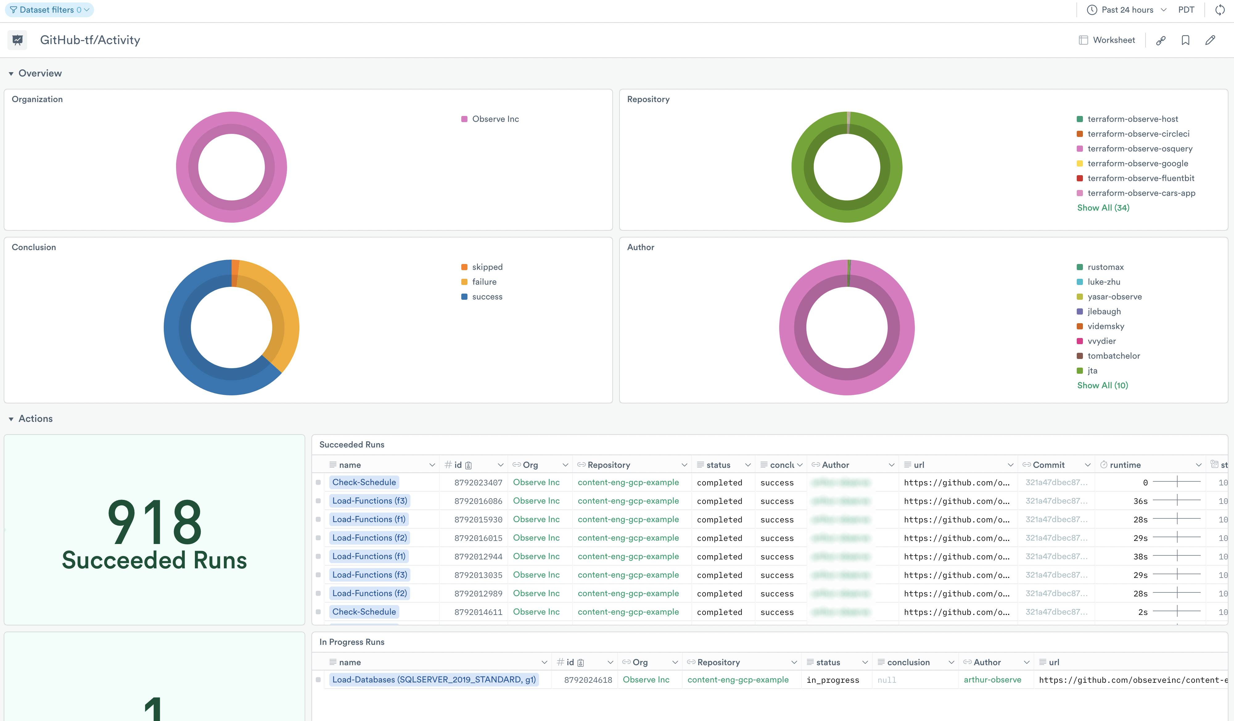
GitHub/Activity dashboard

The GitHub/Activity dashboard provides a high-level overview of your organizational output, with information on the following activity:

  • Actions
  • Commits
  • Pull Requests
  • Releases

Use the dashboard for debugging and troubleshooting as well as viewing the activity in your GitHub organization within a time window. Use it to answer questions such as:

  • Which Action runs are failing or hanging?
  • Were there any force pushed commits around the time of an emergent issue?
  • Did any new releases get created during a specific timeframe?
  • Did any pull requests merge during a specific timeframe?

GitHub/Administration dashboard

Get an overview of your organizations for administrative and security purposes, with insights for the following:

  • Organizations
  • Repositories
  • Issues
  • Members

From the dashboard, you see an overview of your organization members, repositories, following/followers, and disk usage. As well as recently created and updated repository information, and recently created issues.

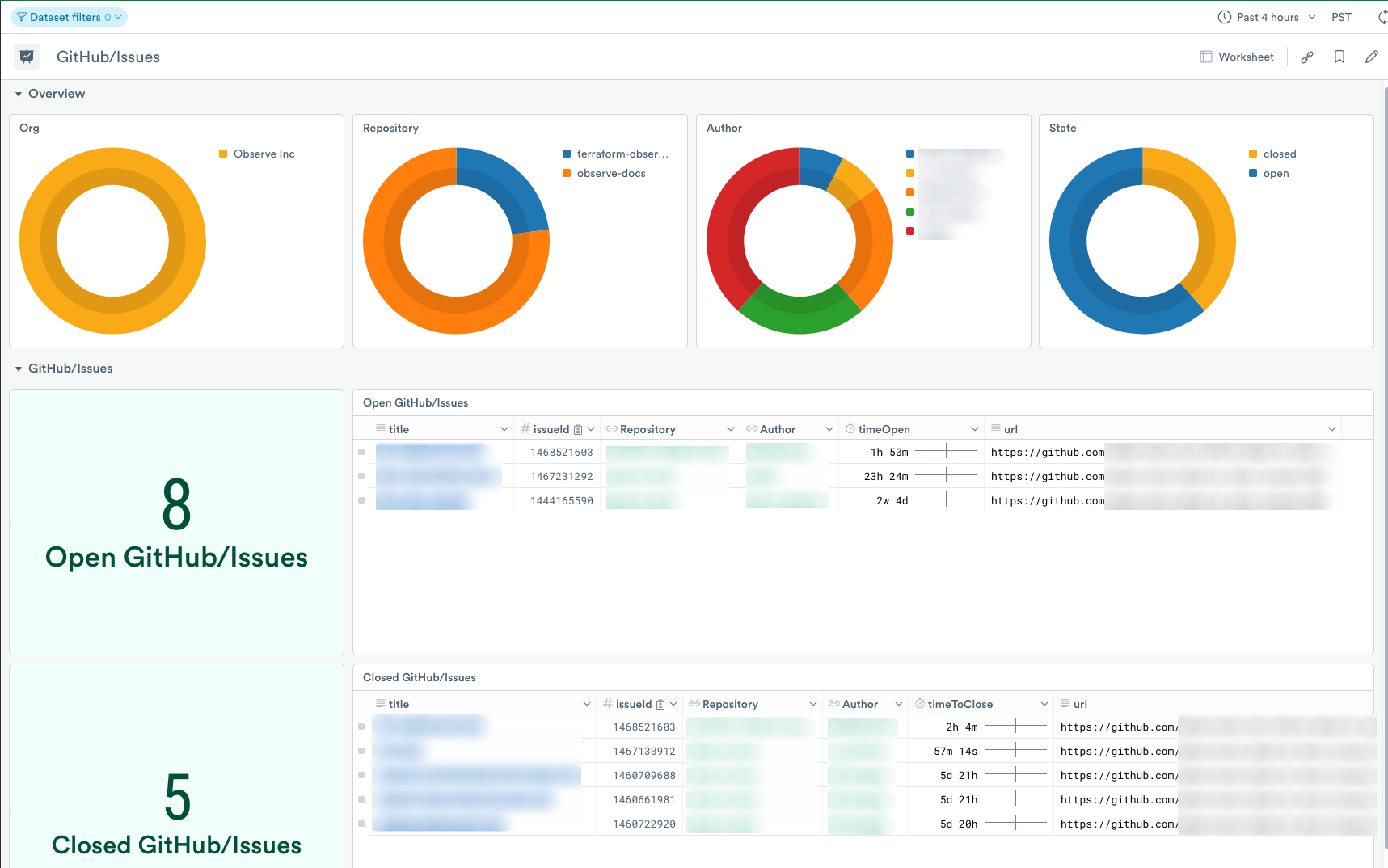
GitHub/Issues dashboard

Review the GitHub/Issues dashboard for open and closed GitHub/Issues occurring in your GitHub repositories.