Kubernetes visibility
Kubernetes Explorer enables you to monitor both the current and historical state of Kubernetes components such as pods, deployments, workloads, and others in a specific cluster or namespace. Teams can quickly visualize infrastructure utilization and create plans to improve efficiency. Kubernetes Explorer also surfaces release insights through YAML descriptors, providing teams with a clear understanding of what is deployed and what has changed between rollouts.
Landing page
The landing page provides an inventory of all Kubernetes deployments and health across all clusters reporting telemetry data.
You can drill down to a specific cluster or namespace by selecting the appropriate value from the top dropdown list.
Other items in the navigation menu include Clusters, Namespaces, Nodes, Pods, Workloads, Network, Config, and Storage, allowing you to quickly navigate to the appropriate component.
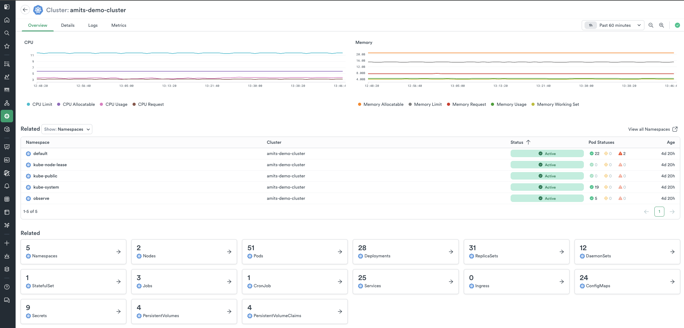
When visualizing a specific cluster, its landing page lists CPU and memory metrics along with related components deployed in that cluster.
From here, you can choose to view any component in the cluster, such as Deployments, Pods, Jobs, etc. Each lister page includes a Cluster Map to easily visualize the health and status of the component, as well as a data table to quickly access relevant information such as name, status, pod status, availability, age, and infrastructure utilization.
YAML descriptors
The YAML tab on the details page displays the resource definition and various versions of the YAML descriptors. You can visually compare changes made over time and between different versions. The time shown in the dropdown represents the approximate moment when changes were applied to the resource.
Updated 6 months ago